NFT Not Dead
TW Actors
TW AI Chat
TW Cryptos
TW Sportiv
Post by FlipThisCrypto 🌱
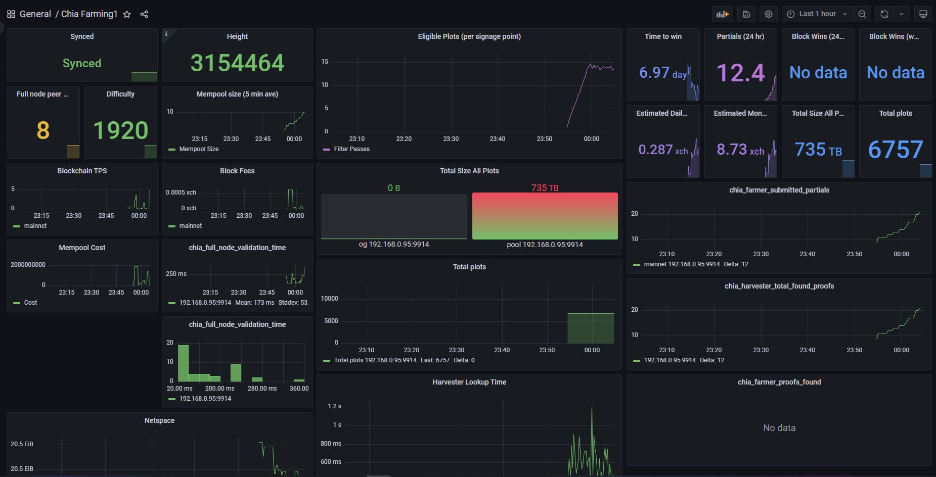
Remember when I said I was #addicted to #Chia? $XCH
3y2m
17
2
View Original on Twitter
Related posts